






一、中贏管網疊壓供水設備技術特點

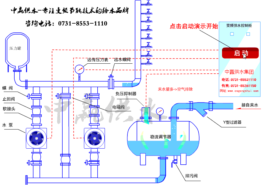
二、中贏管網疊壓供水設備原理圖

三、中贏管網疊壓供水設備圖片介紹

管網疊壓供水設備結構圖


管網疊壓供水設備現場安裝圖

中贏管網疊壓供水設備制造現場

中贏管網疊壓供水設備制造現場

管網疊壓供水設備安裝現場

管網疊壓給水設備介紹
管網疊壓給水設備直接以市政管網為水源、形成連續密閉的接力增壓供水方式,避免了傳統2次增壓供水系統造成的水質標準降低和各種水源污染問題,完全保持了市政水源的水質標準充分利用市政水源本身壓力熱能,差多少補多少,切實有效地、發揮了變頻調速的節能效果。
管網疊壓給水設備采用水泵與自來水管網直接相連,用壓力調節罐作為水泵進水儲水裝置,中贏采用真空消除器消除管網內所產生的負壓,在充分利用自來水管網直接相連,用壓力調節罐作為水泵進水儲水裝置,采用真空消除器消除管網內所產生的負壓,在充分利用自來水管網的原有壓力的基礎上實現了供水的二次增壓,該設備既實現了增加的目的(且絲毫不會影響管網其它用戶水),又節省建水池,水箱的投次,在保障管網水質的同時(無二次污染),又可充分利用管網的原有水壓,其節能效果極其顯著,可達50%以上。中贏管網疊壓給水設備全自動智能控制,具有多種保護和控制功能,可實現無人值守。
中贏管網疊壓供水設備技術參數
控制方式:變頻控制
安裝場所:室內溫度環境:+5℃—+40℃
輸送液體:清水
液體溫度:0℃—+70℃
最高使用壓力:20kg/cm3
最小吸入壓力:0.2kg/cm3
允許吸入壓力:受到高使用壓力限制
水泵:立式/臥式多級離心泵
水泵組合臺數:2---6臺
電源:三湘×220/330V×50HZ
吸入、輸出管:不銹鋼鋼管
中贏管網疊壓供水設備工作原理圖

中贏管網疊壓供水設備產品優點
1、無需建水池、節能、節資:
ZBW型無負壓管網疊壓供水設備經濟衛生、節能效果好、實踐證明:使用智能型無負壓管網疊壓供水設備可節能50%以上的新建水池 費用,與其它給水設備相比,可節省30%~60%。
2、安裝簡便、節省占地面積:
ZBW型無負壓管網疊壓供水設備既可配置臥式穩流罐,亦可配置立式穩流罐。兩種穩流罐具有不同的特點:臥式穩流罐占據空間小 :立式穩流罐占據面積小。
3、用途廣、適應性強:
ZBW型無負壓管網疊壓供水設備可作生活給水,消防給水、可配置任意型號的水泵,當設備用于消防時,宜配備消防專用水泵。
4、功能全、智能化程度高:
ZBW型無負壓管網疊壓供水設備采用了人機變頻控制技術,具有軟啟動,有過載、短路、過壓、欠壓、缺相、過熱和失速保護 等功能。在異常情況下進行信號報警,自檢、故障判斷等、還根據用水量的高低自動調節給水流量。
5、產品前進、質量可靠:
ZyW型管網疊壓供水設備使用的配件,經過了諸多生產廠家的篩選,具有可靠的質量保障,產品中的關鍵零部件,如:電機、 水泵軸承、變頻器、短路器、接觸器、繼電器等采用了國內外品牌產品。










共有1條評論
我司于6月份購買了一套設備,從購買到用上水只用了15天時間。我很滿意
謝謝您使用我公司的節能設備。我們將以一流的品質和服務來報答您對我公司的支持!我公司生產的管網疊壓給水設備無需建高位水箱或水池,潔凈衛生、節省投資。設備運行噪聲低高效節能,比國內廠家同類設備相比節能在11.03-19.53%。